インテリボード.netは、Moodleで構築されたLMSで利用できるデータ分析サービスです(Webサービス連携)
私たちの目標は、すべてのLMSデータを利用者に合った1つの場所で提供することです。
インテリボード.netは、学習管理システムとしてMoodleを使用する教育機関、組織に分析およびレポートサービスを提供します。Moodleで収集された統計データを抽出し、印刷可能なチャート、グラフ、および複数のフォーマットのレポートの形で単一のダッシュボードに表示します。
私たちの望みは、サードパーティのプラグインや独自の教育プラットフォームを使用していても、Moodleユーザのための最高のカスタマイズされた分析ダッシュボードになることです。私たちは、教育のために構築された私たちの目的に基づいた学習を身に付けさせていただきたいと思っています。インテリボード.netのテクノロジーの背景にある本質的な概念は、現時点であなたのデータに即座にアクセスできる「即時利用可能」かつ最も簡単なポイント・アンド・クリック・アクセスを継続的に提供しています。
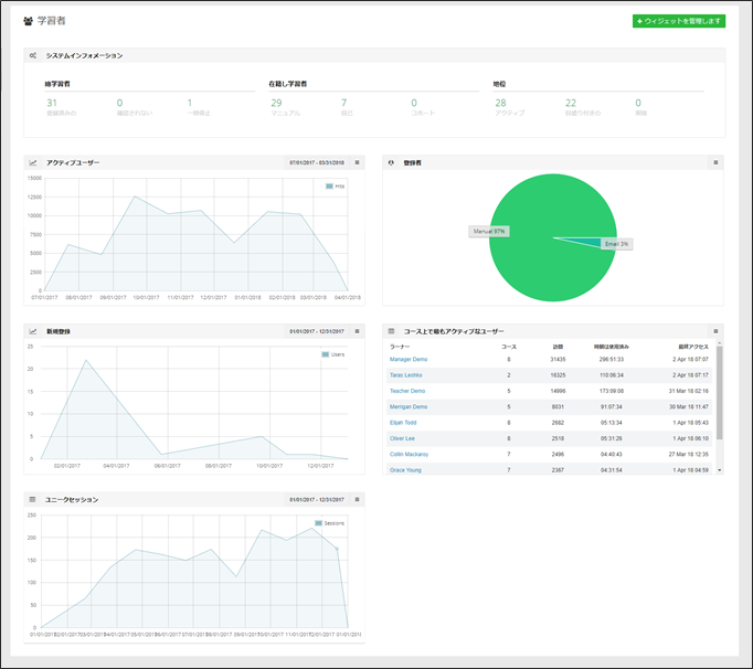
インテリジェントダッシュボード
インテリボード.netダッシュボードからデータのパワーを取り出す。完了、保留、トラフィック、収益など、組織にとって重要なフォーカス領域にすばやく移動します。
- 導入中のMoodle(Ver2.7以上)で利用できます。
- 受講者と教員・トレーナーのためのダッシュボード
- 自動通知
- 複数のロールサポート
- リアルタイムにカスタマイズ可能なレポート
- FERPAに準拠する(Family Educational Rights and Privacy Act (FERPA) Family Educational Rights and Privacy Act (FERPA) は、個人を特定できる情報や名簿情報を含め、学生の教育記録のプライバシーを保護する米国連邦法です。)
受講者の関与を追跡し改善する
オンライン学習環境では、受講者が成功する必要があります。インテリボード.netは、複数のレポート、分析、および通知を提供し、受講者に焦点を当て、学修方法に影響を与える可能性のあるデータを提供します。
- 受講者の関与
- コースコンテンツへのアクセス
- コースアクセス
- 進捗状況の概要
リスクのある受講者を特定する
受講者の保持は、私たちが提供する多くの組織にとって重要な焦点です。私たちはいくつかの焦点からのデータを提供し、危険にさらされている受講者の明確なイメージを提供します。
- 受講者の成功と進歩
- 受講者のステータスの要約
- 遅れた学受講
- 過去の課題・レポート
- コース平均と比較
- 活動状況の詳細
受講者の自己管理を有効にする
インテリボード.netは、教育機関・組織の受講者に、LMS内で直接的な成績と活動のパーソナルダッシュボードを提供します。
- コース平均の比較
- 課題/テストの完了
- コース進捗状況
- 活動参加
- 相関と評定
より良い評価を作成する
受講者の評価は、どの教育機関、組織にとっても重要な機能です。あなたの評価が目標、認定などに結びついているかどうかにかかわらず、受講者の熟練を実証する必要があります。インテリボード.netには、厳密さ、傾向、および統計データを特定して評価プロセスを知らせるツールがあります。
- 学習者のオンラインテスト活動
- オンラインテスト評定
- オンラインテストの概要
- オンラインテストの評価分布
教員・トレーナーの関与を追跡する
教員・トレーナーがLMSとそれぞれの受講者との関与を理解する必要がある場合、インテリボード.netはツールを提供します。
- 指導活動
- 教授のパフォーマンス
- 最も活動的なコース
- 最も活動的な教員、トレーナー
※画面は英語版ですが日本語メニューの選択で日本語表示されます。
教育プロセスのすべての領域に通知する
インテリボード.netには、あなたのLMSをもっとスマートにするための他の多くのレポート、分析ツールがあり、私たちのリストは毎日成長しています。
- 受講者レポート
- コースレポート
- サイトレポート
- インストラクターとマネージャのレポート
- 受講者/管理者/教員・トレーナーのダッシュボード







